首页
专利数据库
产业人才
行业动态
产业政策法规
维权援助
个人中心
登录/注册
详情
文本
图像
标题:
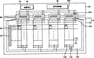
显示器基板、包括该基板的液晶显示设备及其修补方法
授权日:
1900-01-01
公开(公告)号:
CN101211026A
申请日:
2007-12-27
公开(公告)日:
2008-07-02
当前申请(专利权)人:
三星显示有限公司
发明人:
金德星 | 赵圣行
简单同族:
CN101211026A | CN101211026B | JP2008165237A | JP5505755B2 | KR101347846B1 | KR1020080060499A | TW200839391A | TWI447497B | US20090284679A1 | US20110146066A1 | US7911552 | US7995184
简单同族成员数量:
12
简单同族被引用专利总数:
77
诉讼案件数:
0
法律状态/事件:
未缴年费 | 权利转移