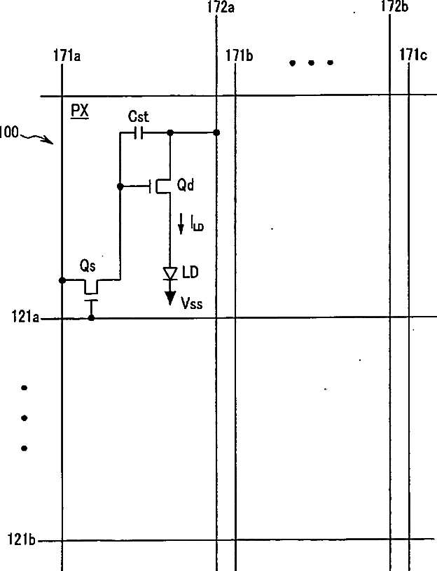
标题:
Organic light emitting diode display
授权日:
1900-01-01
公开(公告)号:
US20060244696A1
申请日:
2006-04-28
公开(公告)日:
2006-11-02
当前申请(专利权)人:
SAMSUNG DISPLAY CO., LTD.
发明人:
JUNG, KWANG-CHUL | JOO, IN-SU
简单同族:
CN100544530C | CN1863420A | JP2006313350A | JP2006313350A5 | JP5111779B2 | KR101219036B1 | KR1020060114573A | TW200711196A | TWI396312B | US20060244696A1 | US20100134389A1 | US7683382 | US8158989
简单同族成员数量:
13
简单同族被引用专利总数:
81
诉讼案件数:
0
法律状态/事件:
授权 | 权利转移