专利数据库
统计分析
产业报告
专利数据监控
产业人才
行业动态
产业政策法规
维权援助
个人中心
详情
文本
图像
标题
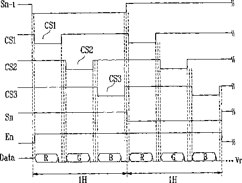
Pixel, organic light emitting display device having data signal and reset voltage supplied through demultiplexer, and driving method thereof
授权日
2015-07-07
公开(公告)号
US9076382
申请日
2007-01-19
公开(公告)日
2015-07-07
当前申请(专利权)人
SAMSUNG DISPLAY CO., LTD.
发明人
CHOI, SANG MOO
简单同族
CN100524424C | CN101059932A | EP1847982A2 | EP1847982A3 | EP1847982B1 | JP2007286572A | JP5382985B2 | KR100784014B1 | KR1020070102861A | US20070242016A1 | US9076382
简单同族成员数量
11
简单同族被引用专利总数
57
诉讼案件数
0
法律状态/事件
授权 | 权利转移
抱歉,您的浏览器不支持PDF预览,请点击链接下载PDF文件